產品分類
- 電工電子電氣實訓設備
- 電力電子電機實訓裝置
- 過程控制實驗裝置
- 工業機器人智能制造
- 維修電工實訓設備
- PLC自動化實訓設備
- 數控機床實訓考核裝置
- 數控機床機械加工設備
- 機床電氣實訓裝置
- 機電一體化實訓設備
- 機械示教陳列柜
- 機械專業實驗設備
- 傳感器檢測實驗室設備
- 工業互聯人工智能實訓設備
- 特種作業操作實訓考核設備
- 物聯網實驗實訓設備
- 消防、給排水實訓設備
- 網絡布線實訓室設備
- 電梯安裝維修實訓考核設備
- 熱工暖通家電制冷實訓設備
- 樓宇智能化實訓設備
- 環境工程實驗裝置
- 流體力學實驗裝置
- 化工專業實驗實訓設備
- 新能源實驗實訓設備
- 電力供配電實訓設備
- 煤礦礦山實驗實訓設備
- 液壓氣動實驗室設備
- 教學仿真軟件
- 軌道交通實驗實訓設備
- 船舶實訓考核裝置
- 駕駛模擬訓練設備
- 新能源汽車實訓設備
- 汽車發動機底盤實訓臺
- 汽車電器電子實訓臺
- 特種車工程機械實訓設備
- 智能網聯汽車實訓設備
- 醫學教學模型
- 中小學實驗室設備
- 實驗箱.實驗儀
- 光電子通信實驗裝置
- 儀器設備.教學掛圖
更多新產品
- LG-DQ04型 電氣自動化技術考核實訓裝置
- LGKL-735D型 通用電工電子實訓設備(電工電子電氣數
- LG-BZH015型 光纜交接箱工程布線光電展示實訓裝置
- LG-BZH014型 數據中心工程布線光電展示實訓裝置
- LG-BZH013型 光纖熔接實訓設備
- LG-BZH012型 全光網綜合布線實訓平臺
- LG-BZH011型 網絡綜合布線故障模擬與檢測實訓裝置
- LG-BZH010型 網絡綜合布線故障模擬與檢測實訓裝置
- LG-BZH09型 光纜配線端接與測試實訓裝置
- LG-BZH08型 光纜配線端接與測試實訓裝置
- LG-BZH07型 銅纜配線端接與測試實訓裝置
- LG-BZH06型 銅纜配線端接與測試實訓裝置
- LG-DST02型 智能制造單元理實一體化平臺
- LGP-LC01型 PLC實驗臺
- LGY-LY020型 運動控制實訓裝置
更多熱點產品
- 汽車透明整車模型、運輸車輛模型
- CLG-104型《電機與變壓器》示教陳列柜(CD解說)
- CLG-109《模具》示教陳列柜(CD解說)
- CLG-107型 機械綜合陳列柜
- CLG-102型 《機械零件》示教陳列柜
- LG-DCC型 機械振打袋式除塵實驗裝置
- LG-MFL01型 超濾微濾膜分離實驗裝置
- LG-NKS型 催化劑顆粒內擴散實驗裝置
- LG-CLDF型 多釜串聯實驗裝置
- LG-YY18C型 氣動與PLC實訓裝置(T型鋁槽單面)
- LG-YY18B型 透明液壓傳動與PLC實訓裝置(T型鋁槽單面
- LG-YYCS01型 液壓傳動與控制綜合測試實驗臺
- LG-DY01B型 電液比例綜合實驗臺
- LG-YYZN01型 智能型液壓綜合實驗臺
- LG-DLK01型 電力系統綜合自動化實驗平臺
氣動實訓平臺
LG-QD05型 氣動實訓平臺是根據《液壓氣動傳動技術與實訓》、《氣動控制技術》等通用教材設計而成,集可編程控制器和工業氣動元件、執行模塊為一體,除可進行常規的氣動基本控制回路實驗外,還可以進行模擬氣動控制技術應用實驗、氣動技術課程設計。采用PLC控制方式,可從學習簡單的PLC指導編程、梯形圖編程,深入到PLC控制的應用,可與計算機通訊、在線調試等實驗功能,能完美結合氣動技術和電氣PLC控制技術,適用電工、機電一體化等專業實訓考核。
一、主要特點:
1、元件模塊化:每個氣動元件成獨立模塊,配有方便安裝的底板,可隨意在通用鋁合金型材板上組建各種實驗回路,操件簡單快捷。
2、連接方式:接頭采用快速式,安裝、拆卸時可靠簡便省時。
3、氣動元件:標準的工業氣動元件,性能可靠、安全。
4、系統環境:低噪音的工作泵站,提供一個安靜的實驗環境(噪聲<60)。泵站帶自動過壓保護裝置
5、控制多元化:PLC編程控制、繼電器手動控制 時間繼電器控制自動控制
二、實驗項目:
(一)PLC控制回路實驗:
1、單作用氣缸的換向回路
2、雙作用氣缸的換向回路
3、單作用氣缸速度控制回路
4、雙作用氣缸單向調速回路
5、雙作用氣缸雙向調速回路
6、速度換接回路
7、緩沖回路
8、二次壓力控制回路
9、高低壓轉換回路
10、計數回路
11、延時回路
12、過載保護回路
13、互鎖回路
14、單缸單往復控制回路
15、單缸連續往復動作回路
16、直線缸、旋轉缸順序動作回路
17、多缸順序動作回路
18、雙缸、同步動作回路
19、回缸聯動回路
20、卸荷回路
21、或門型梭閥的應用回路
22、快速排氣閥應用回路
(二)PLC控制實驗:
1、PLC基本指令編程、特殊指令編程、梯形圖編程學習
2、PLC編程軟件的學習與使用
3、PLC與計算機的通訊、在線調試
3、PLC與氣動相結合的控制實驗
三、實驗臺組成:
LG-QD05型 氣動實訓平臺由實驗臺架、工作泵站、氣動元件、電氣控制單元等幾部分組成。
1、實驗臺架:實驗臺架由國標40*40國標鋁材為主體、鋁合金操作面板等構成,工作臺尺寸:長×寬×高=1500mm×650mm×1700mm (其包裝重量約300kg)
2、工作泵站:
氣泵輸入電壓:AC 220V/50Hz
電機(單頭)功率:550W
額定輸出壓力:0.8Mpa
氣泵容積:10L
工作噪聲:<50分貝
3、氣動元件:
以天工氣動元件為主,配置詳見附件。氣動元件均配有過渡底板,可方便、隨意地將元件安放在實驗面板(面板帶“T”溝槽形式的鋁合金型材結構)上。回路搭接采用快換接頭,拆接方便快捷。
4、電氣控制單元:
可編程序控制器(PLC),采用西門子SRMART I/O口20點、12輸入8輸出 繼電器輸出形式,電源電壓:AC 220V/50Hz。
四、部分氣動組態回路



五、部分Festo 軟件回路及圖庫





六、配置清單
(一)操作臺基礎硬件

1、元件模塊化:每個氣動元件成獨立模塊,配有方便安裝的底板,可隨意在通用鋁合金型材板上組建各種實驗回路,操件簡單快捷。
2、連接方式:接頭采用快速式,安裝、拆卸時可靠簡便省時。
3、氣動元件:標準的工業氣動元件,性能可靠、安全。
4、系統環境:低噪音的工作泵站,提供一個安靜的實驗環境(噪聲<60)。泵站帶自動過壓保護裝置
5、控制多元化:PLC編程控制、繼電器手動控制 時間繼電器控制自動控制
二、實驗項目:
(一)PLC控制回路實驗:
1、單作用氣缸的換向回路
2、雙作用氣缸的換向回路
3、單作用氣缸速度控制回路
4、雙作用氣缸單向調速回路
5、雙作用氣缸雙向調速回路
6、速度換接回路
7、緩沖回路
8、二次壓力控制回路
9、高低壓轉換回路
10、計數回路
11、延時回路
12、過載保護回路
13、互鎖回路
14、單缸單往復控制回路
15、單缸連續往復動作回路
16、直線缸、旋轉缸順序動作回路
17、多缸順序動作回路
18、雙缸、同步動作回路
19、回缸聯動回路
20、卸荷回路
21、或門型梭閥的應用回路
22、快速排氣閥應用回路
(二)PLC控制實驗:
1、PLC基本指令編程、特殊指令編程、梯形圖編程學習
2、PLC編程軟件的學習與使用
3、PLC與計算機的通訊、在線調試
3、PLC與氣動相結合的控制實驗
三、實驗臺組成:
LG-QD05型 氣動實訓平臺由實驗臺架、工作泵站、氣動元件、電氣控制單元等幾部分組成。
1、實驗臺架:實驗臺架由國標40*40國標鋁材為主體、鋁合金操作面板等構成,工作臺尺寸:長×寬×高=1500mm×650mm×1700mm (其包裝重量約300kg)
2、工作泵站:
氣泵輸入電壓:AC 220V/50Hz
電機(單頭)功率:550W
額定輸出壓力:0.8Mpa
氣泵容積:10L
工作噪聲:<50分貝
3、氣動元件:
以天工氣動元件為主,配置詳見附件。氣動元件均配有過渡底板,可方便、隨意地將元件安放在實驗面板(面板帶“T”溝槽形式的鋁合金型材結構)上。回路搭接采用快換接頭,拆接方便快捷。
4、電氣控制單元:
可編程序控制器(PLC),采用西門子SRMART I/O口20點、12輸入8輸出 繼電器輸出形式,電源電壓:AC 220V/50Hz。
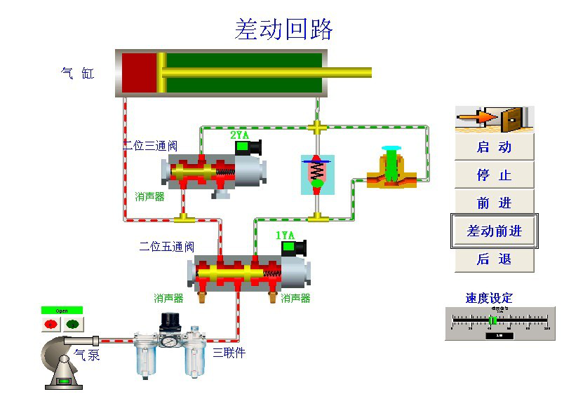
四、部分氣動組態回路



五、部分Festo 軟件回路及圖庫






六、配置清單
(一)操作臺基礎硬件
序號 | 名 稱 | 規 格 型 號 | 數 量 | 備 注 |
1. | 實驗臺(鋁合金“T”型槽面板) |
1500mm x 700mm x 1800mm 40*40鋁型材結構 |
1套 | 鋁型材 |
2. | 過渡底板 | 化纖ABS 精制模具壓注成型 | 1套 | 附在閥上 |
3. | 萬向輪 | 2.5mm優質鋼材;帶自鎖功能;滾輪式軸承 | 4個 | 安裝在實驗臺底部 |
4. | 專用鋁合金面板 | 鋁合金帶“T”型配合過渡底板進行搭接 | 1套 | 安裝在實驗臺上 |
5. | 靜音空氣壓縮機 |
氣泵輸入電壓:AC 220V/50Hz 電機功率:550W 額定輸出壓力:1.0Mpa 氣泵容積:10L 工作噪聲:< 40分貝 帶自動斷電保護裝置 |
1臺 | 奧突斯 |
6. | 過濾、調壓組件 |
接管口徑:1/8” 額定流量: 650L/min 濾心精度 40ū 調節壓力0.05-0.85MPa 最大可調壓力0.9 MPa 濾水容量15cc 給油容量25cc |
1套 |
品牌:費斯托 |
7. | 帶壓力表調壓閥 |
接管口徑:1/8” 額定流量: 650L/min 調節壓力范圍:0.05-0.85MPa 最大可調壓力:0.95 MPa 本體材質:鋁合金壓鑄成型 |
1只 | 品牌:費斯托 |
(二)元件基本配置
序號 | 名 稱 | 參 數 規 格 | 數 量 | 備 注 |
8. | 復動式不銹鋼單作用氣缸 |
動作形式:活塞復動式 使用壓力范圍:1-9.0 kgf/cm2 速度范圍:50 – 800mm/s 行程 :75mm 接管口徑:1/8” |
1只 |
品牌:費斯托 |
9. | 復動型不銹鋼單出桿雙作用氣缸 |
動作形式:活塞復動式 使用壓力范圍:1-9.0 kgf/cm2 速度范圍:50 – 800mm/s 行程 :100mm接管口徑:1/8” |
2只 |
品牌:費斯托 |
10. | 氣缸固定腳座 | MA20-LB | 6只 | 自制 |
11. | 二位三通單電磁換向閥 |
線圈位數:單頭雙位置 彈簧復位 動作方式:內部先導式 工作壓力:0.15-0.85 MPa 耗電量:AC2.5VA DC2.5W 最高動作頻率:5次/秒 最短勱磁時間:0.05秒 接管口徑:進氣=出氣=排氣=1/8” |
1只 | 品牌:費斯托 |
12. | 二位五通單電磁換向閥 |
線圈位數:單頭雙位置 彈簧復位 動作方式:內部先導式 工作壓力:0.15-0.85 MPa 耗電量:AC2.5VA DC2.5W 最高動作頻率:5次/秒 最短勱磁時間:0.05秒 接管口徑:進氣=出氣=1/8” |
2只 | 品牌:費斯托 |
13. | 二位五通雙電磁換向閥 |
線圈位數:雙頭雙位置 電控復位 動作方式:內部先導式 工作壓力:0.15-0.85 MPa 耗電量:AC2.5VA DC2.5W 最高動作頻率:5次/秒 最短勱磁時間:0.05秒 接管口徑:進氣=出氣=排氣=1/8” |
1只 | 品牌:費斯托 |
14. | 中封式三位五通電磁換向閥 |
線圈位數:雙頭三位置封閉型 動作方式:內部先導式 工作壓力:0.15-0.85 MPa 耗電量:AC2.5VA DC2.5W 最高動作頻率:5次/秒 最短勱磁時間:0.05秒 接管口徑:進氣=出氣=排氣=1/8” |
1只 | 品牌:費斯托 |
15. | 二位五通單氣控換向閥 |
結構:滑閥, 單向氣控, 彈簧復位 壓力范圍:0.15-0.85 MPa 額定流量 1 (p)→4 (A)500 l/min |
2只 |
品牌:費斯托 |
16. | 二位五通雙氣控換向閥 |
結構:滑閥, 雙向氣控 壓力范圍:0.15-0.85 MPa 額定流量: 1(p)→2 (A)500 l/min 1(p→4 (A) 500 l/min |
2只 |
品牌:費斯托 |
17. | 中封型二位五通雙氣控換向閥 |
結構:滑閥, 雙向氣控 壓力范圍:0.15-0.85 MPa 額定流量: 1(p)→2 (A)500 l/min 1(p→4 (A) 500 l/min |
1只 | 品牌:費斯托 |
18. | 常開式單氣控二位三通閥 | 結構:滑閥, 單向氣控 | 1只 | 品牌:費斯托 |
19. | 常閉式單氣控二位三通閥 | 結構:滑閥,單向氣控 | 1只 | 品牌:費斯托 |
20. | 二位五通手動換向閥 |
動作方式:直動式 使用壓力范圍:0-0.8MPa 拉口口徑:進氣=出氣=排氣=1/8” |
1只 | 品牌:費斯托 |
21. | 可調單向節流閥 |
接管口徑:1/8” 標準額定流量: (p)→ (A)400L/min 調節壓力范圍:0.05-0.95MPa |
2只 | 品牌:費斯托 |
22. | 或門邏輯閥(梭閥) |
接管口徑:1/8” 使用壓力范圍0-1.0MPa 額定流量X, Y→A 500 l/min |
2只 | 品牌:費斯托 |
23. | 與門邏輯閥(雙壓閥) |
接管口徑:1/8” 使用壓力范圍0-1.0MPa 額定流量X, Y→A 500 l/min |
1只 | 品牌:費斯托 |
24. | 快速排氣閥 |
接管口徑:1/8” 使用壓力范圍0-1.0MPa 額定流量1(p)→2 (A) 300 l/min 2 (A)→3(R) 390 l/min |
1只 | 品牌:費斯托 |
25. | 平圓型按鈕式機械閥 |
位通數:二位三通 動作方式:直動式 彈簧復位 使用壓力范圍:0-0.8MPa 接管口徑:1/4” 額定流量(p)→ (A) 60 l/min |
1只 |
品牌:費斯托 |
26. | 滾輪型杠桿式機械閥 |
位通數:二位三通 動作方式:直動式 彈簧復位 使用壓力范圍:0-0.8MPa 接管口徑:1/4” 額定流量(p)→(A) 60 l/min |
2只 | 品牌: 費斯托 |
(三)電氣模塊
27. | 時間繼電器模塊 |
顯示 LED顯示三位,0-999S 輸出 常閉開關一組、常開開關一組、暫停一組、工作電壓:AC220V |
1套 |
ZN48 |
28. | 可編程序控制器 | SR 20 | 1個 | 西門子 |
29. | 可編程序控制通訊電纜 | 1條 | 西門子 | |
30. | 中間繼電器模塊 | 3組(每組3常開1常閉);接線插座為φ10mm安全性插座,面板為5mm進口絕緣板 | 2組 |
Omron歐姆龍 |
31. | 接近開關電感式(帶插頭線) |
開關電壓 5-30 VDC 殘余波紋 最大 10% 額定開關距離 4 mm 開關頻率 最大100 Hz 輸出: 無接點/電晶體NPN輸出 輸出電流 最大200 Ma 開關容量 最大 4.8 W |
4個 |
滬光 |
32. | 啟停模塊 |
220V 50HZ交流電壓帶漏電保護斷路器 帶上電指示 |
1套 | HGG(海格) |
33. | 按鈕模塊 | φ16mm大按鈕 | 1套 | 上海遠大 |
34. | 穩壓電源模塊 | 臺灣 DC24V 5A ;接線插座為φ10mm安全性插座,面板為5mm進口絕緣板 | 1套 | 臺灣明緯 |
四、附件
35. | L型支架 | 自制 | 4只 | 自制 |
36. | 過渡接頭 | 轉換接頭 | 1只 | PG8-6 |
37. | “T”型三通 | T型 | 10只 | PE-4 |
38. | 四通 | 十字型 | 4只 | PZA-4 |
39. | 氣管 | PUO0425(桔) | 50米 | 4 |
40. | 管塞 | PP-4 | 15只 | PP-4 |
41. | 專用工具 | 活口扳手、螺絲刀、六角扳手、剪刀等 | 1套 |
滬工等 |
- 上一篇:西門子PLC試驗平臺
- 下一篇:自動化物流系統電控仿真系統